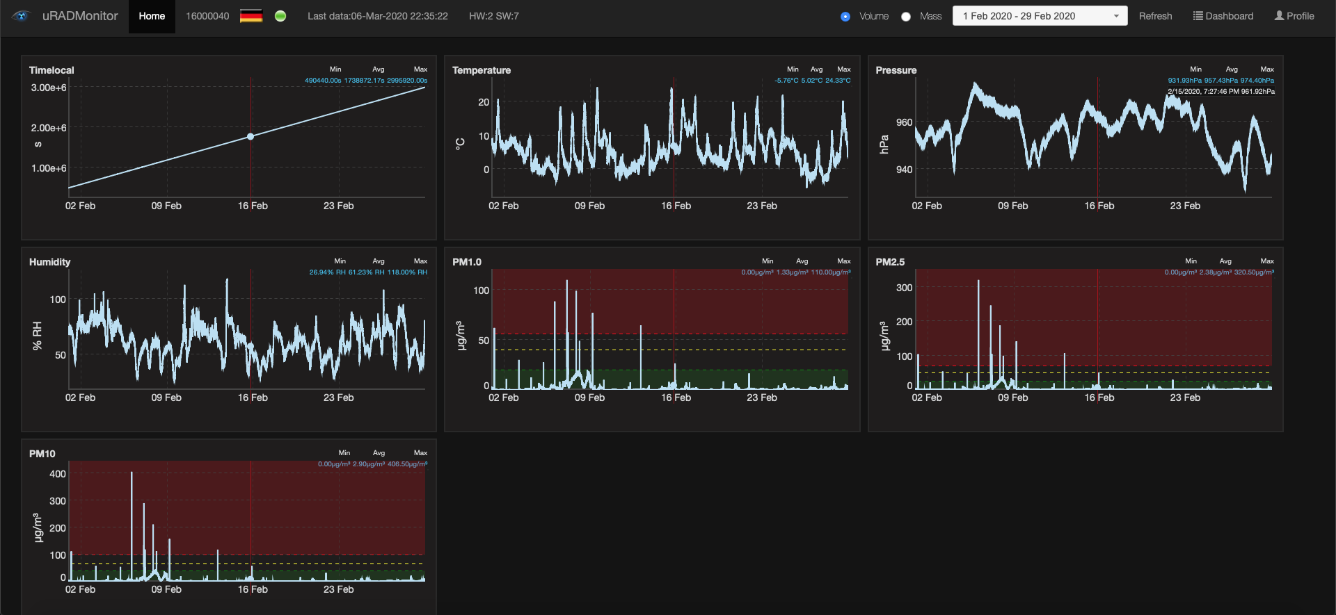
Smoggie Germany March 7, 2020 Sotirios PapathanasiouLeave a comment Discover more from See The Air Subscribe to get the latest posts sent to your email. Type your email… Subscribe